Güçlü ve Esnek Log Yönetimi
“OrianaLOG, yüksek performanslı log yönetimi ve analiz platformudur. Gelişmiş özellikleri ile veri güvenliğini en üst düzeye çıkarın.”
Genel Bakış
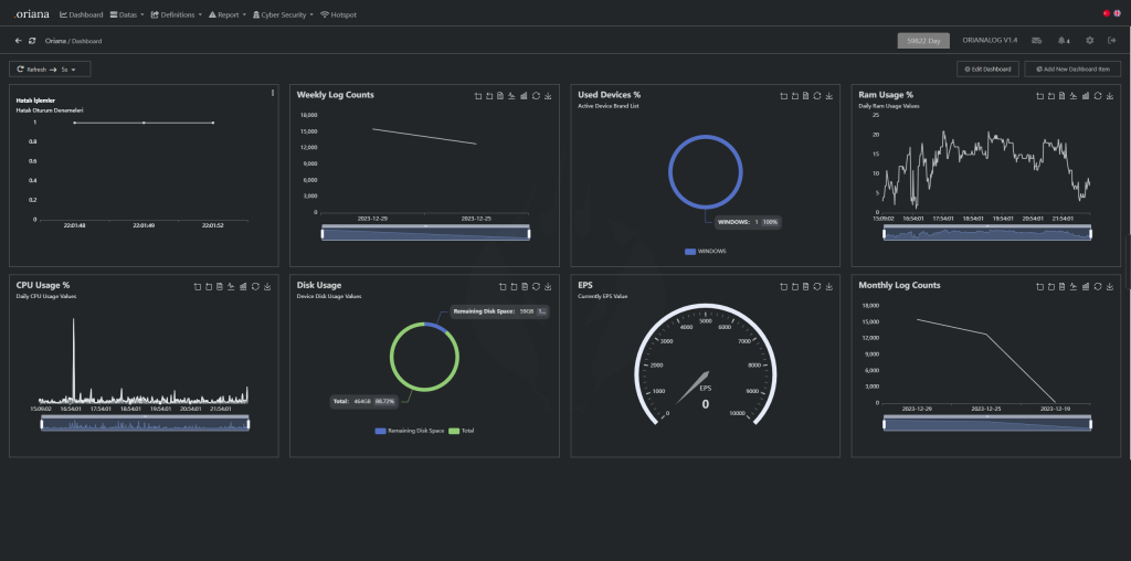
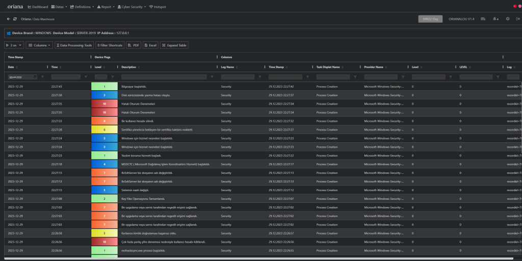
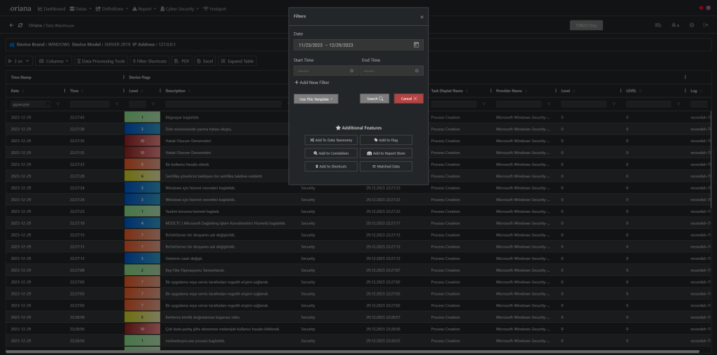
OrianaLOG, dijital altyapılarda bulunan sunucu, switch, firewall, web application firewall, storage, NAS ve işletim sistemi gibi cihaz veya yazılımlar üzerinde gerçekleşen olayları merkezi bir noktada toplayarak güvenli veri yönetimi ve analiz süreçlerini optimize eden yenilikçi bir log yönetim yazılımıdır. Gerçek zamanlı izleme, korelasyon ve yasal uyumluluk gibi güçlü özellikler sunarak, sistem, ağ veya güvenlik yöneticilerinin tek bir panelden cihazlar üzerindeki olay, saldırı veya problemleri kolayca yönetebilmesini ve dijital altyapının güvenliğini artırmasını sağlar.





